Le plugin permet d’intégrer les équipements CPL de Devolo dans Jeedom
Attention si vous partagez des fichiers de logs, les passwords des appareils peuvent y figurer en clair!
Le plugin utilise le module python devolo_plc_api. La documentation de ce module précise qu’il est compatible avec les appareils suivants:
Les appareils, Devolo ou d’autres marques, qui ne sont pas dans la liste des appareilss manageables peuvent être configurés dans le plugin. Ces appareils sont des appareils non manageable.
Les équipements pour les appareils non manageable n’ont pas de commande. Aucune action ne peut donc être effectuée sur ces appareils et aucun statut ne peut être remonté dans Jeedom.
Dans la version actuelle du plugin, la seule utilité de configurer ces appareils dans Jeedom est d’en documenter l’existance. Ils seront probablement pris en compte dans une version future lors de la visualisation des vitesses de transfert entre les appareils.
Des templates sont prévus dans le plugin pour les modèles suivants:

Le plugin s’installe de manière standard depuis le market de Jeedom. Après l’avoir installé, il faut l’activer puis lancer l’installation des dépendances
[<objet>][<équipement>]mais
<équipement>.
Les données sensibles ne sont pas (encore) expurgées des logs du démon!Les données sensibles (password, …) sont expurgées des logs.
Après avoir installé les dépendances et effectué la configuration du plugin, il faut lancer le démon.
Les équipements pour les appareils manageables peuvent être créés automatiquement à condition qu’ils se trouvent dans le même réseau que le serveur jeedom et qu’ils ne soient pas en veille. Sinon, il faudra les créer manuellement comme les appareils non manageables.
Sur la page de gestion du plugin, cliquer sur l’icône synchronisation:
![]()
Un équipement Jeedom est automatiquement créé pour chaque appareil détecté.
Sur la page de gestion du plugin, cliquer sur l’icône Ajouter:
![]()
Il faut saisir le nom du nouvel équipement avant d’accéder à la page de configuration de l’équipement.

Il faut alors
Le n° de série doit être unique mais, pour le moment, le plugin ne le vérifie pas.


Après avoir créé un équipement automatiquement ou manuellement, il faut
Surveillance Offline si l’on veux avoir un message d’erreur lorsque
l’équipement n’est pas atteignable (en veille par exemple).Les commandes autres que les commandes de débits sont créées ou supprimées automatiquement lorsque le modèle de l’équipement est modifié. Les commandes sont créées pour les modèles manageables et supprimées pour les modèles non manageables.
Les appareils ne remontent pas leurs changements d’état en temps réel. Les commandes de type info (à l’exceptions de la commande locate) sont mise à jour toutes les minutes via un cron. Les infos pour un appareil sont égalements actualisées lorsqu’une commande est envoyée à l’appareil via le deamon ou lorsque la commande refresh est activée.
La commande refresh envois un message au deamon pour qu’il interroge l’appareil sur sont état. Les commandes de type infos sont mise à jour de manière asynchrone lorsque l’appareil répond à la demande du deamon.
leds_on et leds_off permettent
d’activer/désactiver les leds de l’appareil.leds indique si les leds sont activée ou non.
Cette info est mise à jour avec les information remontées de l’appareil.locate_on active la localisation de l’appareil en faisant
clignoter drant deux minutes la led CPL de l’appareil.locate_off désactive la localisation avant l’expiration
des deux minutes.locate doit donc émuler l’état de l’appareil:
locate_on.locate_off est activée.firmware indique la version du firmware installé dans
l’appareil.update_available indique si une mise à jour du firmware
est disponible.next_firmware indique la version disponible pour un upgrade.
Cette info et vide si l’appareil est à jour.
Mes appareils étant tous à jour, je n’ai pas encore pu tester correctement les commandes
update_availableetnext_firmware. Tous retour d’expérience via le forum (ne pas oublier l’étiquetteplugin-devolo_cpl) sera le bienvenu.
guest_on et guest_off permettent d’activer et de désactiver
le Wifi Guest des appareils Devolo. Dans le cas des Wifi mesh, l’actication ou la
désactivation du Wifi Guest d’un appareil est répercutée sur les autres appareils
du réseau mesh.La commande action guest_duration permet de configurer la durée durant laquelle
le WiFi guest doit être activé. Une fois cette durée écoulée, l’appareil Devolo
désactivera le Wifi guest. Si la valeur de cette commande est 0, le Wifi guest ne
sera pas désctivé automatiquement.
La durée durant laquelle le WiFi guest doit être activé est exprimée en minute.
Le widget Devolo_cpl/J_h_m affiche cette valeur au format
<jours> <heures>:<minute> (<heures>:<minutes> si jours = 0)


La commande info guest_remaining indique le temps restant avant la désactivation
du WiFi guest. Cette durée en enregistrée en minutes.
Le widget Devolo_cpl/J_h_m affiche cette valeur au format
<jours> <heures>:<minute> (<heures>:<minutes> si jours = 0)
online est une info binaire qui indique si l’équipement est online ou non.Les débit CPL sont remontés des appareils toutes le 5 minutes. Le valeurs sont enregistrées dans la base de données et sont conservées durant la période le rétention configurée sur la page de configuration du plugin.
![]()
Un click sur l’icône Réseaux CPL ouvre un modal de présentation des débits CPL.

Si vous avez configuré différents noms de réseaux dans le paramétrage des équipements, le modal contiendra un tab pour chacun de ces réseaux. Ceci permet, par exemple, d’ avoir un tableau pour les débits entre des équipements DLan et un autre pour les équipements Magic.
Les lignes du tableau représenteint les appareils source et les colonnes, les destinations.
Dans l’image ci-dessus, nous avons donc un flux 833 Mbps de cplphil vers cplbureau et de 850 Mbps dans le senrsc inverse.
Les débits sont relevés toutes les 5 minutes. L’heure affichée en bas à droites du modal indique l’heure à laquelle les débits affichés ont été relevés.
Si l’option correspondante a été activée dans la configuration du plugin, des boutons pour la création commandes de débit pour les flux ascendants et descendants sont affichés sur la page de gestion des commandes d’un équipement.

Un click sur ces bouton ajoute une commande à la liste des commandes de l’équipement.
Le logicalId de la nouvelle commande est rate_upload (débits sortants) ou
rate_download (débit entrant).

Vous devez alors saisir un nom pour la commande et vérifier si l’équipement cible (Flux vers: ou Flux depuis:) proposé est correct avant de sauvegarder l’équipement.
Le bouton Commandes de débit ouvre un popup avec une listes des incohérences dans les
configurations des commandes de débit.
![]()

Redondance:
Une commande de débit pour le montant de A vers B sera redondante avec la commande de débit
descendant vers B depuis A.
Flux entre équipements non manageable
Ces flux ne peuvent pas être mesurés.
Flux entre un équipement manageable et un non manageable
Les commandes de débit de l’équipement non manageable sont renseignées avec les valeurs
remontées depuis l’appareil manageable
Les adresses mac des client Wifi connectés aux point d’accès des équipement Devolo sont remontées dans le plugin Jeedom qui conserve un historique de ces connections.
Une adresse mac dont le deuxième caractère est 2, 6, A ou E est une adresse aléatoire.
Certains appareils utilisent une adresse mac aléatoire plutôt que leur adresse mac physique. Vu que l’adresse mac aléatoire change lors de chaque connection, il est impossible d’avoir un historique des connections de ces appareils. Ces adresses sont donc ignorées par le plugin qui n’enregistre aucune donnée les concernant.
Certains de ces appareils peuvent être configurés pour utiliser une adresse fixe lorsqu’ils se connectent à certains réseaux WiFi. Il vous est donc possible de faire en sorte que ces appareils utilisent toujours la même adresse mac lorsqu’ils se connectent à un de vos pointis d’accès Devolo tout en conservant les avantages de l’utilisation d’une adresse mac aléatoire lorsque vous vous connectez à d’autres réseaux.
Le site macvendors.com permet de trouver quel est le fabriquant d’un appareil ou de son interface réseau à partir de l’adresse mac.
Le plugin accède à l’API de ce site pour trouver le fabricant des appareils qui se sont connectés aux interfaces Wifi des équipement Devolo.
L’accès à l’API se fait en respectant un délai minimum d’une seconde entre deux appels pour respecter la limite de deux accès secondes pour les accès libres. Par contre, le plugin ne vérifie pas le nombre d’accès durant une journée pour s’assurer que la limite de 1000 accès par jour est respectée.
![]()
Le bouton Adresses mac de la page de gestion du plugin ouvre un modal pour
gestion des adresses mac des équipements qui se sont connectés au réseaux Wifi.

Les noms associés ici aux adresses mac seront utilisés en lieu et place des adresse mac les graphiques.
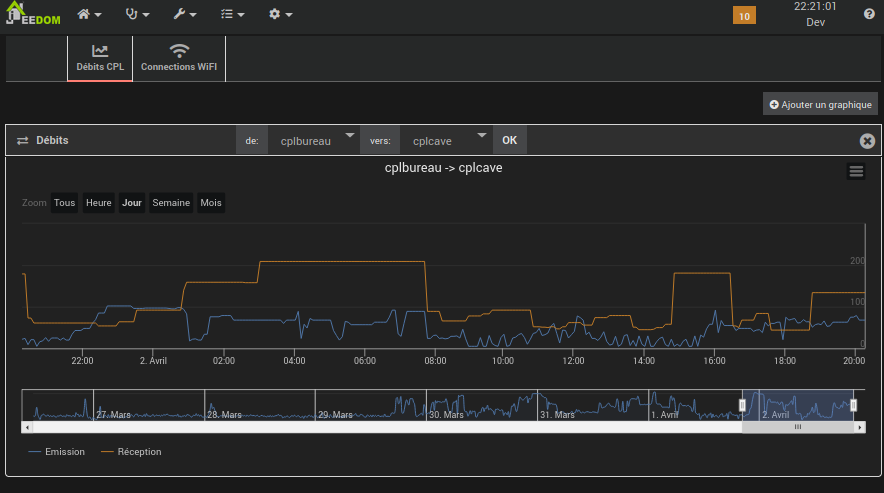
Le panel est accessible via le menu Accueil

Le panel ne contient deux tabs:
Débits CPL pour l’historique des débits entre les équipements CPLWiFi pour l’historique des connections de clients WifiA son ouverture, le tab présente un graphique de l’historique des débits entre deux appareils.

Il est possible:
Ajouter un graphique
de et vers
puis en cliquant sur le bouton OK.Je vous laiss découvrir les autres fonctionalités du graphique.
Ce tab permet de visualiser l’historique des connections WiFi à un point d’accès (AP):

Ce tab permet également de visualiser l’historique des connections WiFi d’une équipement Wifi (client):
